
Komplexný sprievodca hlásením v zákazníckych službách
Správy o zákazníckych službách pomáhajú podnikom sledovať trendy, identifikovať oblasti na zlepšenie a robiť informované rozhodnutia poskytovaním poznatkov o pr...


Správy o zákazníckych službách poskytujú prehľad o výkone, oblastiach na zlepšenie a najlepšie fungujúcich oddeleniach. Pravidelné kontroly zabezpečujú spokojnosť a vernosť zákazníkov. LiveAgent poskytuje komplexné funkcie hlásení na zlepšenie kvality služieb.
Správy o zákazníckych službách poskytujú prehľad všetkých požiadaviek na zákazníckú podporu a súvisiacich aktivít. Poskytujú prehľad o tom, ako si tím zákazníckej podpory vedie, čo sa dá zlepšiť a ktoré oddelenia vynikajú.
Správy o zákazníckych službách môžu zahŕňať, ale nie sú limitované na:
Pravidelné prezeranie správ je nevyhnutné, keď pracujete so softvérom na zákazníckú podporu online. Môže vám to pomôcť zlepšiť vaše obchodné postupy, produkty a služby, ktoré poskytujete, a zároveň zabezpečiť, aby boli splnené potreby a očakávania vašich zákazníkov.
Zvážte nasledujúci scenár. Myslíte si, že váš tím zákazníckej podpory robí úžasnú prácu pri spracovaní lístkov, pretože váš priemerný čas riešenia lístka je menej ako 8 minút. Keď sa však pozriete bližšie a preskúmate recenzie agentov, všimnete si, že vaši agenti sú opakovane hodnotení negatívne. To by mohlo naznačovať, že sa snažia odpovedať na každý lístok v zhone a obetujú kvalitu služby rýchlosti. Pretože scenáre ako tento sú veľmi bežné, kontrola správ o zákazníckych službách je nevyhnutná – a mala by sa vykonávať pravidelne.
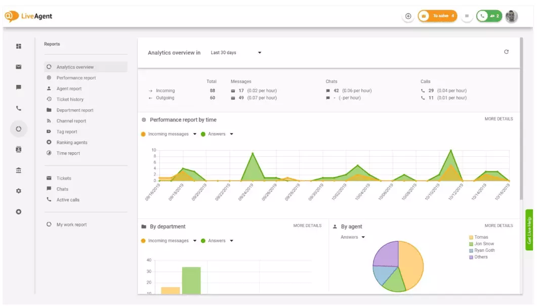
LiveAgent ponúka 11 funkcií hlásení o zákazníckych službách. Pozrite si ich podrobne nižšie.
Prehľad analytiky vám poskytuje úplný prehľad vašich snáh v oblasti zákazníckej podpory. Umožňuje vám vidieť štatistiky používania, správy o výkone a hodnotenia spokojnosti zákazníkov. V podstate vám dáva náhľad na každú správu (správu o značkách, správu o kanáloch, hodnotenie agentov), ktorá je dostupná v LiveAgent.

Správy o výkone vám môžu dať dobrú predstavu o tom, ako agenti trávia svoj čas. Správy ukazujú, koľko lístkov každý agent zodpovedal v rôznych kanáloch a ako dlho im trvalo ich zodpovedať. Okrem toho, že naznačujú produktivitu agentov, správy o výkone môžu tiež ukazovať hodnotenia agentov. Umožňujú vám vidieť a porovnávať výkon agentov z hľadiska užitočnosti, znalostí a rýchlosti.

Prehľad hodnotenia agentov je úplná správa všetkých pozitívnych a negatívnych recenzií agentov. Správa je úplná s komentármi od zákazníkov, dátumom prijatia recenzie a dokonca vám dáva možnosť prejsť na lístok, ktorý agent riešil, keď dostal recenziu.

Správy o značkách vám poskytujú prehľad o tom, ktoré značky sú najčastejšie v lístkoch zákazníckej podpory. Prístup k organizovanej správe ako je táto môže ukázať, aké druhy problémov váš tím riešil najčastejšie, a teda môže poskytnúť praktické poznatky a pomôcť vám zlepšiť váš produkt/službu.

Zobrazte všetky splnené a nesplnené SLA z konkrétneho časového rozsahu, aby ste premostili priepasť medzi službou, ktorú sa očakáva, že poskytnete, a službou, ktorú v súčasnosti poskytujete. Správy o dodržiavaní SLA vám umožňujú triediť všetky SLA podľa dátumu, oddelenia a agenta, aby ste videli, kto vyniká v plnení SLA a kto sa musí zlepšiť.

Správy o protokole SLA poskytujú podrobnejší prehľad všetkých nesplnených a splnených SLA z konkrétneho časového obdobia. Protokoly SLA zobrazujú žiadateľa lístka (zákazníka), ID lístka, čas spustenia SLA, oddelenie, ktorému bol lístok pridelený, agenta, ktorému bol lístok pridelený, dátum splatnosti, dátum uzavretia a všetok zostávajúci/oneskorený čas SLA.
Všetky protokoly je možné exportovať do súboru CSV.

Správa o dostupnosti agentov vám umožňuje monitorovať dostupnosť vašich agentov podpory. Pozrite si, kedy bol každý agent online a odpovedal na lístky, chaty a hovory, a ako dlho. Pre ľahšie zdieľanie je možné všetky protokoly dostupnosti agentov exportovať do súboru CSV.

Správa o agentoch vám poskytuje holistický prehľad všetkých aktivít agentov, pracovného času, predaja, recenzií a ďalších metrík, ako je priemerný čas chatu alebo priemerný čas prevzatia chatu. Segmentujte správy o agentoch podľa dátumu, oddelenia, kanála a agenta, aby ste získali presný obraz o tom, ako si vaše tímy vedú.

Správy o kanáloch vám dajú dobrú predstavu o tom, ktoré kanály podpory používajú vaši zákazníci najčastejšie. Správy o kanáloch poskytujú podrobné informácie o všetkých prichádzajúcich e-mailoch, hovoroch, živých chatoch, odoslaných formulároch, formulároch spätnej väzby, správach na Facebooku, tweetoch – všetko.
Správy o kanáloch, ako väčšina správ v LiveAgent, je možné zobraziť v grafe oblasti, čiarovom grafe, stĺpcovom grafe a koláčovom grafe.

Správy o oddeleniach vám poskytujú prehľad o tom, koľko lístkov zákazníckej podpory každé oddelenie prijalo a vyriešilo v rôznych komunikačných kanáloch. Správa môže tiež poskytnúť prehľad o tom, ako si každé oddelenie vedie z hľadiska spätnej väzby a recenzií zákazníkov.

Časové správy vám poskytujú podrobný prehľad o celkovom počte hodín a minút strávených na riešení každého lístka. V správe môžu používatelia vidieť ID lístka a dokonca prejsť na samotný lístok, agenta priradeného k lístku, požadujúceho zákazníka, dátum, množstvo času, ktorý agent strávil riešením lístka, fakturovaný čas a všetky ďalšie poznámky.
Správa vám dáva možnosť používať filtre a vyhľadávať lístky od konkrétnych zákazníkov alebo agentov.

LiveAgent ponúka viac ako 180 pokročilých funkcií helpdesku, ktoré vám môžu pomôcť monitorovať službu, ktorú dostávajú vaši zákazníci. Nižšie sme načrtli niektoré z týchto funkcií.
Aj keď LiveAgent robí dobrú prácu pri upozorňovaní vás vždy, keď príde nový lístok, niektorí ľudia uprednostňujú, aby boli upozornení na svoj e-mail. Nastavte e-mailové notifikácie, aby ste boli upozornení vždy, keď:
Nie sú e-mailové notifikácie dostačujúce? Nastavte notifikácie Slack. Vždy, keď sa otvorí, vyrieši alebo odpovedá na nový lístok, budete upozornení na Slack. Slack vás môže tiež upozorniť, ak boli zmenené nejaké pravidlá automatizácie LiveAgent, kým ste boli preč z vášho panela.

Ako bolo uvedené vyššie, správy LiveAgent je možné exportovať do súborov CSV. Okrem toho LiveAgent vám dáva možnosť exportovať jednotlivé lístky. Exporty lístkov obsahujú stav lístka, meno zákazníka, e-mail, ID lístka, meno a ID oddelenia, meno a ID agenta, značky, predmet, náhľad e-mailu, dátum vytvorenia, ID konverzácií a ďalšie.
Na cestách bez možnosti prihlásiť sa do LiveAgent, ale potrebujete skontrolovať pokrok konkrétneho lístka? Požiadajte svojich agentov, aby vám poslali URL histórie lístkov online. Bez povoleného overenia si môžete prečítať históriu lístkov online jednoducho kliknutím na odkaz, ktorý vám bol odoslaný.

URL história lístkov online je obľúbená medzi špecialista na úspech zákazníkov. Je to dokonalý nástroj na monitorovanie dôležitých lístkov od VIP klientov počas dovolenky v tropoch.
LiveAgent poskytuje úložný priestor pre neobmedzené nahrávky hovorov. Ak potrebujete monitorovať kvalitu odpovedí vášho agenta, môžete to urobiť poslúchnutím prehrávania každého hovoru.
Chcete vidieť, ako si vaši agenti vedú s lístkami v reálnom čase? Použite prehľad chatov na sledovanie, ako vaši agenti pomáhajú zákazníkom na živom chate.

LiveAgent môže slúžiť aj ako nástroj na sociálne počúvanie. Naša integrácia Twitteru vám umožňuje sledovať a monitorovať konkrétne kľúčové slová. Napríklad, ak sa rozhodnete sledovať slovo LiveAgent, vždy, keď ho niekto použije v tweete (bez ohľadu na to, či je zmienený/označený s @ alebo #), tweet sa automaticky prevedie na lístok a načíta sa do vášho panela. To vám dáva šancu monitorovať, čo vaši zákazníci hovoria o vašej firme nepriamo. Takéto poznatky vám dajú šancu zlepšiť váš produkt a vašu službu.
Benchmarky a rebríčky vám dajú predstavu o tom, ako si vaši agenti zákazníckej podpory vedú v porovnaní s ostatnými. Umožňuje vám vidieť, ako dlho sú vaši agenti online, koľko správ odpovedali a kto dostal najviac pozitívnych recenzií za deň.

Údaje je možné zobraziť pre:
Spätná väzba a návrhy vám umožňujú zbierať nové nápady a spätnu väzbu na budúci vývoj. Umožnite svojim zákazníkom diskutovať o svojich nápadoch vo vašom komunitnom fóre a zistite, čo považujú za skutočne dôležité.
LiveAgent sa integruje s viac ako 40 aplikáciami tretích strán, vrátane softvéru na spokojnosť zákazníkov. Skvelým príkladom tohto softvéru je Nicereply, ktorý vám umožňuje zbierať spätnu väzbu zákazníkov prostredníctvom prieskumov NPS, CES a CSAT.
Integrujte ich s živým chatom LiveAgent a umiestnite odkazy na prieskumy do svojho e-mailu, aby vaši zákazníci vždy hodnotili odpovede vášho agenta.
Hlavnou výhodou prezerania správ a analytiky o zákazníckych službách na týždennej alebo mesačnej báze je, že vidíte, čo sa robí dobre a čo sa musí zlepšiť. Napríklad si môžete všimnúť, že dostávate viac živých chatov ako telefonických hovorov, a preto musíte lepšie prerozdeliť svoje zdroje (agentov), aby ste sa zhodovali s príchodzím objemom lístkov pre každý komunikačný kanál.
Okrem toho môže prezeranie týchto správ poskytnúť aj prehľad o tom, ktorí agenti potrebujú ďalšie školenie. Ak si všimnete, že určití agenti stále dostávajú negatívnu spätnu väzbu od zákazníkov, zatiaľ čo iní agenti stále vynikajú, to by mohlo byť indikáciou, že nedostali dostatok školenia, alebo nepoužívajú osvedčené postupy pri rozhovore so zákazníkmi.
Prezeranie správ o zákazníckych službách vám môže pomôcť premostiť priepasť medzi tým, čo sa očakáva a čo sa poskytuje. Keď identifikujete tieto medzery a zlepšíte, vaši zákazníci si to určite všimnú. Keď sa služba zlepší, zlepší sa aj spokojnosť zákazníkov a s ňou prídu mnohé výhody.
Existujúci zákazníci nakupujú častejšie, trávia viac peňazí a je väčšia pravdepodobnosť, že budú odporúčať vašu firmu ostatným – online aj osobne prostredníctvom ústneho podania.
Čím lepšia je služba, tým šťastnejší sú vaši existujúci zákazníci. Čím sú šťastnejší, tým je väčšia pravdepodobnosť, že budú odporúčať vašu firmu ostatným, čo znamená viac zákazníkov a viac nákupov. V podstate je to nekonečný cyklus. Ako taký by ste sa mali snažiť neustále zlepšovať, čo môžete urobiť prezeraním všetkých štatistík používania priamo v paneli LiveAgent.
Správy o zákazníckych službách poskytujú prehľad všetkých požiadaviek na zákazníckú podporu a súvisiacich aktivít. Poskytujú prehľad o tom, ako si tím zákazníckej podpory vedie, čo sa dá zlepšiť a ktoré oddelenia vynikajú.
Pravidelné prezeranie správ vám pomôže zlepšiť vaše obchodné postupy, produkty a služby, ktoré poskytujete, a zároveň zabezpečiť, aby boli splnené potreby a očakávania vašich zákazníkov. Správy môžu odhaliť dôležité poznatky, ako napríklad či agenti neobetujú kvalitu rýchlosti.
LiveAgent ponúka 11 funkcií hlásení o zákazníckych službách vrátane prehľadu analytiky, správ o výkone, hodnotenia agentov, správ o značkách, správ o dodržiavaní SLA, správ o protokole SLA, dostupnosti agentov, správ o agentoch, správ o kanáloch, správ o oddeleniach a časových správ.
Výhody zahŕňajú zlepšenie kvality služieb, zvýšenie spokojnosti zákazníkov, identifikáciu potrieb školenia, optimalizáciu alokácie zdrojov a v konečnom dôsledku zvýšenie predaja prostredníctvom lepších skúseností zákazníkov.
Objavte výkonné funkcie LiveAgent, ktoré zjednodušujú komunikáciu, zvyšujú efektivitu a zvyšujú spokojnosť zákazníkov.

Správy o zákazníckych službách pomáhajú podnikom sledovať trendy, identifikovať oblasti na zlepšenie a robiť informované rozhodnutia poskytovaním poznatkov o pr...

Zlepšite svoje zákaznícke služby definovaním jasných rolí, poskytnutím komplexných SOP, využívaním pripravených odpovedí a posilnením vášho týmu autonómiou a sp...

Zefektívnite zákaznícky servis pomocou SaaS nástrojov! Zlepšite komunikáciu, automatizujte úlohy a zvýšte spokojnosť zákazníkov. Začnite svoju bezplatnú skúšobn...